블로깅은 하지 않았고, 그 기간 무엇을 했냐고 한다면… 일하고, 쉬고, 사이드 프로젝트 하고를 간간히 하면서 보냈다.
그런데 왜 오랜만에 블로그에 글을 썼는지 이야기하자면, 최근 사이드 프로젝트를 실제로 라이브까지 하기 위해 어떤 준비를 했는지 기록하려고 하기 때문이다.
사이드 프로젝트의 주제는 "소모품을 관리하는 앱"이다.
아주 많은 사이드 프로젝트 경험으로, 웹으로 만들면 사람들이 주기적으로 이용하지 않는 습성을 파악했다. 그래서 앱으로 만들기로 결심했다.
우선 필자는 앱 개발에 전무하다.
그~~~~나마 첫 회사에서 선임이 "어~ FE 도 해보실래요?"라고 말했을 때 "넵!! 하겠습니다."라고 반응한 결과, "백엔드 개발자로 취업했지만 프론트엔드까지 안다고?"라는 소설 같은 시츄에이션이 발생해서, React를 대애애애충 쓸 줄 안다. 물론 React를 심도 있게 다루는 수준이 아니라, 그냥 비즈니스가 돌아가게 만드는 정도.

그래서 React 와 비슷한 React Native 를 이용해야겠다고 마음 먹었다.

이 작업을 스스로 하기에는 시간이 너무 많이 걸릴 것 같았고, 요즘 인공지능·AI·제미나이·ChatGPT·클로드 등이 쏟아지면서 "나도 뒤쳐지면 안 되겠다", "그래 어디 어느 정도까지 할 수 있는데?"라는 호기심이 생겼다. 그래서 모든 프론트 작업은 Cursor를 이용해서 하기로 마음먹었다.
(지금까지도 필자는 그저 시킬 뿐, 코드는 전혀 건들지 않는다.)
"소모품 관리하는 앱" 즉, "소모미" 만들기 전에, 할 일들을 만드는 로드맵 같은 프로젝트를 하려고 했었다.

하지만 RN(React Native) 에 전무한 나에게, 노드들이 움직이거나 바꾸거나 하는 UI/UX에서 성능 이슈가 너무 많이 났다.
"아… 인공지능으로는 성능 개선이 필요한 프로젝트는 지금 못하겠구나"라는 교훈을 얻고, 그 사이드 프로젝트는 접었다.
그렇게 시간이 흐르고, 이제 설명하려는 "소모품 관리하는 앱" "소모미" 프로젝트를 하게 됐다.
자취를 하는데, 간혹 냉장고에 계속 방치하는 것들이 꽤 있었다. 언제 샀는지, 지금 냉장고 안에 뭐가 들어 있고, 무엇이 관리되고 있는지 전혀 알 수 없었다. 그래서 이걸 관리하는 앱을 만들어야겠다고 생각해서 시작한 사이드 프로젝트다.

필자는 주기적으로 나가는 사이드 프로젝트 서버 비용에 많이 민감하다.

이유는 단순하다. 내가 먼저 쓰다가 나중에 사람들이 쓸 텐데, 트래픽도 별로 나가지 않는 상태에서 벌써부터 돈이 나가면 수지타산에 맞지 않는다.
아무것도 안 하고 있는데 월 3만 원이 나간다고? 차라리 회사 크루에게 월 3만 원치 커피를 사주겠다….
그래서 어떻게 했는가?
최근에 알게 된 방법 중 하나는 Google Cloud를 이용해서 3개월간 무료로, 새로운 계정을 왔다 갔다 하면서 호스팅하는 것이었다.
이 방법은 한 2025년 중반기까지는 가능했는데, 어느 순간 같은 카드·휴대폰 소유로 Google Cloud가 막아버렸다.
초기에 이 방법으로 2번 정도 "소모미"를 살리면서 작업했다.
(2번이면 대략 6개월 정도. 중간에 바빠서 못 한 경우도 있다.)
이제는 안 되니까 다른 방향을 생각하게 됐다.
그다음 선택은 AWS 프리 티어였다.
옛날에 필자가 "사이드 프로젝트하면서 돈 나가는 서버 비용"에 가장 처음으로 민감해졌던 플랫폼이 이 AWS였다. 어떤 설정을 했는지 모르겠지만, 서버를 더 이상 사용하지 않고 방치했는데 5만 원이 지갑에서 날아가는 현상이 발생해서, 바로 정이 떨어져 다른 클라우드 서비스를 찾았던 기억이 있다.
어쨌든 다시 보니 AWS 프리 티어가 옛날과는 조금 다르게 정책이 된 것 같아서, 한 번 다시 넘어가게 됐다.
시간이 지나면서, 드디어 나만 쓰는 게 아닌 다른 사람도 쓸 수 있도록 안드로이드 버전을 출시하려고 했다. 그때쯤 "이런 거적대기 같은 무료보다, 실질적으로 쓸 수 있는 걸 해야겠다"는 생각이 들었다.
고민하다가 자주 사용하는 라즈베리파이를 이용하는 것도 생각했는데, Cursor와 채팅하다가 Cursor가 "님~ N100 미니PC 에코비 AMAC 이라는 거 있어요~" 하면서 나를 현혹시켰다.
처음에는 "뭐 그렇군" 했는데, 아~~~~니!!! 외관까지 나를 빠지게 만들었다.
![]()
라즈베리파이5와 N100 미니PC 에코비 AMAC을 고민했는데, 가격은 N100이 더 비싸다.
하지만!
- 라즈베리파이5: 발열 때문에 케이스도 사야 하고, 팬 케이스는 소리도 시끄럽고, 초기 설정할 때 모니터도 필요하고… 이런저런 이유로 부담이 컸다.
- N100: 더 이쁘고, 집 데코레이션처럼 쓸 수 있고, 자체 모니터가 달려 있다.
그래서 "비싸더라도 N100이 훨~~~씬 낫겠다"는 생각에 30만 원을 지르고 말았다.
구매를 완료하고, 기존 AWS에 있던 모든 설정을 N100 서버로 옮기고 집에 설치했다.
그런데 모뎀 포트가 "PC1", "PC2", "블로그용 라즈베리파이", "WIFI 공유기"로 다 사용 중이어서, WIFI 공유기로 이 서버는 포트포워딩해서 작업했다.
지금은 안드로이드 출시를 위해 비공개 테스터 12명이 있어야 한다. 좁은 인맥을 긁어 긁어 모아서 9명인데, 3명을 더 구해야 하는 상황이다.
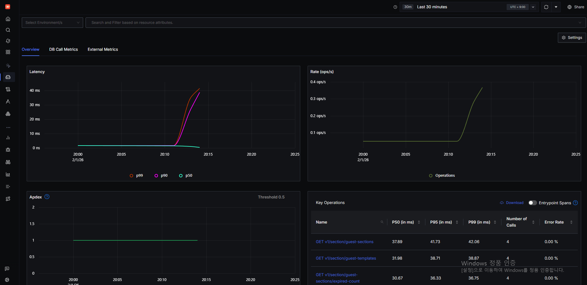
AdMob 광고도 달아 놨고, MVP 및 로직 구현도 완료해서 진짜 출시할 만한 수준까지 왔다. 백엔드 설정만으로는 부족해서 모니터링 툴도 넣으려고 했다.
APM 툴에는 DataDog, New Relic, Sentry 등이 있지만, 서버 비용 한 푼도 주기적으로 나가는 게 민감한 필자에게는 사치일 뿐이다.

그러다 찾아본 것이 SigNoz라는 오픈소스 모니터링 툴이다. 이걸 적용해서 이제는 모니터링까지 잘 끝내 놓은 상태다.

아직 DB, Redis, 서버 자체 메트릭은 수집하지 못하는 것 같지만, 이것도 슬슬 작업하려고 한다.
"왜 안드로이드만? 아이폰은?"이라고 생각할 수 있다.
- 일단 필자는 안드로이드 유저다.
- iOS는 배포하려면 맥북에서 해야 하고, RN에 대한 지식이 없어서 안드로이드는 어찌저찌 빌드·배포까지 했는데, iOS는 진입 장벽이 더 크다.
- 그래서 일단 안드로이드만 하자~라는 생각에 안드로이드만 작업했다.
iOS도 빨리 하고 싶지만, 시간이 꽤 걸릴 것 같다.
지금은 이렇게 "소모미"라는 사이드 프로젝트를 하고, 계속 개발해 나가려고 한다.
이 글은 그동안 블로깅을 멈춰 두었던 이유와, "소모미"를 라이브까지 끌어올리기 위해 서버·인프라·모니터링을 어떻게 준비했는지 정리한 기록이다.